Project

General

Profile

Edit Copy Actions

4.New Request #2581

closed

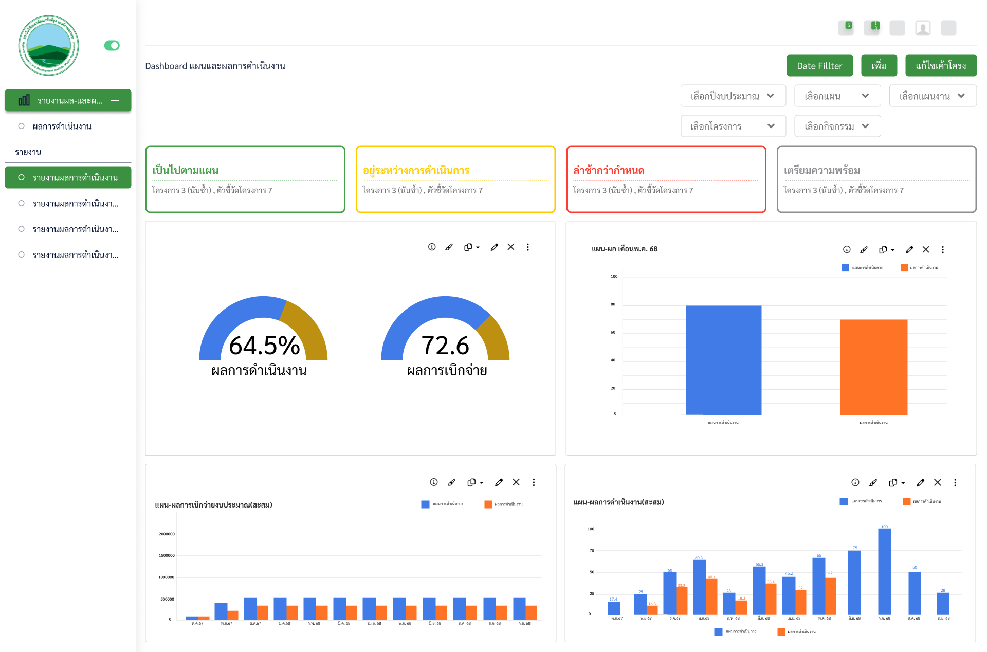
4.New Request #2576: ระบบแผนและผลการดำเนินการ

Dashboard

Added by eye eye 7 months ago. Updated 6 months ago.

Status:
Ready for Test
Priority:
Normal
Target version:
-
Start date:
30/06/2025
Due date:
11/07/2025
% Done:

100%

Estimated time:


Files


Add

Subtasks


Add

Related issues 1 (0 open1 closed)

Copied from 4.New Request #2580: จัดทำหน้าบันทึกผลการดำเนินงานReady for TestAphichat Saengpheng30/06/202508/07/2025

Delete relationActions
Actions #1

Updated by eye eye 7 months ago

  • Copied from 4.New Request #2580: จัดทำหน้าบันทึกผลการดำเนินงาน added
Actions #2

Updated by Aphichat Saengpheng 7 months ago

  • Due date set to 11/07/2025
Actions #3

Updated by Aphichat Saengpheng 7 months ago

  • Status changed from New to In Progress
  • % Done changed from 0 to 20
Actions #4

Updated by Aphichat Saengpheng 7 months ago

  • % Done changed from 20 to 40
Actions #5

Updated by Aphichat Saengpheng 6 months ago

  • Status changed from In Progress to Ready for Test
  • % Done changed from 40 to 100
Edit Copy Actions

Also available in: Atom PDF